Run and Debug
After the Environment and Dependencies are prepared, you can start writing Flows and running them.
Run Preparation
Before running, ensure the following issues are resolved:
Initialization Errors
Ensure your initialization script runs successfully, indicating that your environment and dependencies are properly prepared:

Flow Errors
Ensure the Flow has no issues, such as parameter or connection problems. You can hover over the error area to get hints:

Running
After resolving issues, you can run the Flow using the following methods:
Run All
In the top menu of the central panel, click the leftmost run button to run the entire Flow.

This method clears all previous run records and does not use caching, ensuring a complete run.
Run Selected
In the top menu of the central panel, click the second run button from the left to run the selected Nodes.

OOMOL Studio will search upstream Nodes of the selected Nodes and run from the upstream to the selected Nodes.
Run to Node
In the Node menu, click the run button to run up to the current Node. If the upstream Nodes have successfully run before, the Node's input will use cache and will not trigger upstream runs.

Run to Node Without Cache
In the Node menu, click Run Without Cache to search all upstream Nodes of the current Node and execute them, running up to the current Node.

Logs
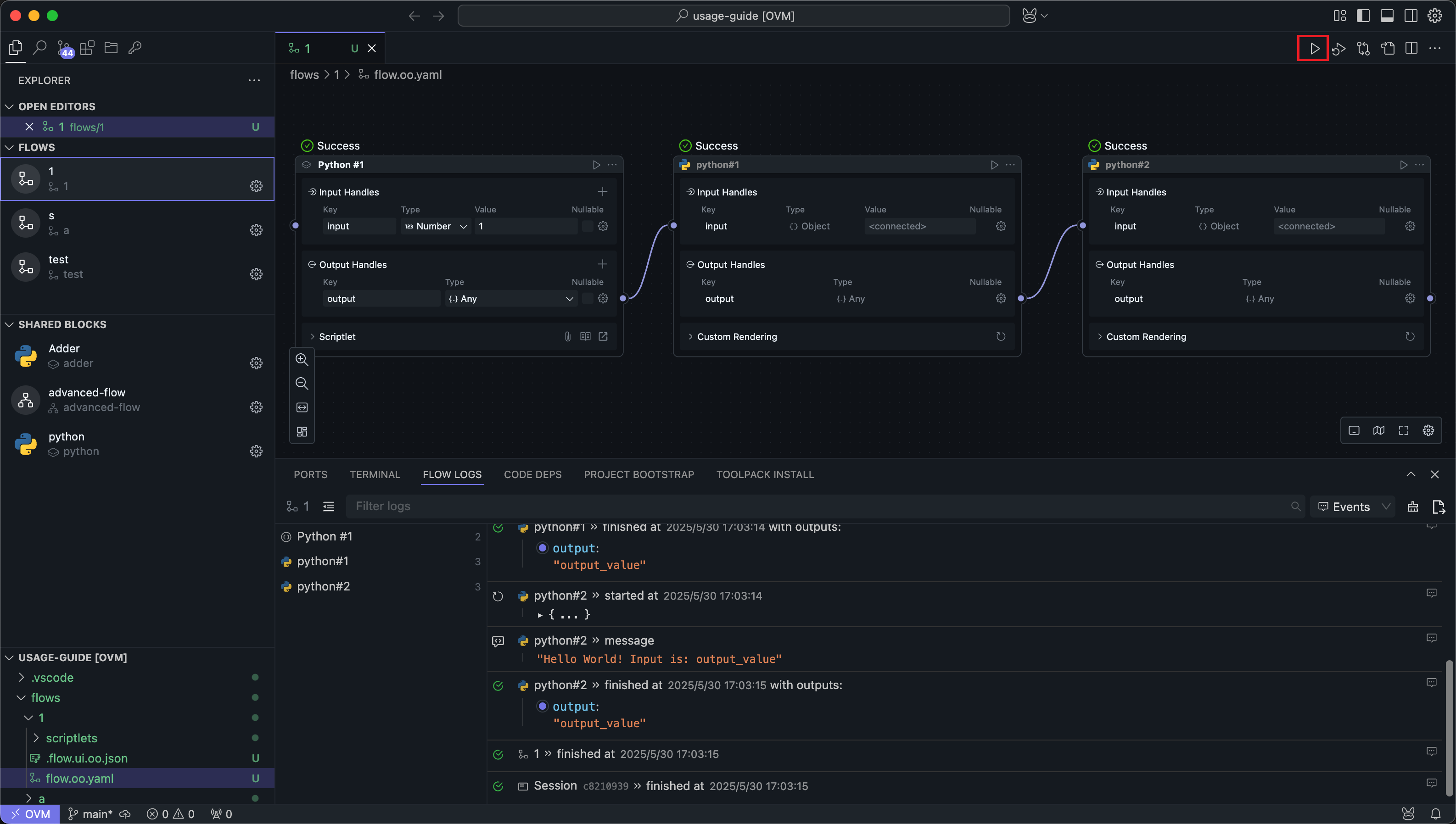
After running the Flow using any method, the log panel at the bottom will display the run logs. Each run will record the latest logs, overwriting the previous logs.
Logs record the input and output results of each Node run, as well as content printed to standard output in the code.

Features
Filtering
All Nodes run will be displayed in the left sidebar. Clicking a Node will filter its logs.

Searching
The search feature allows you to search log content by keywords. Search is case-sensitive.

Uncaptured Logs
Switch the menu next to the search bar to Studio to display uncaptured logs inside OOMOL Studio.

Generally, these logs only appear in extreme cases where internal exceptions cannot be captured.
Export
You can export the full logs of the current run to a specified folder.
Exported logs include logs from internal schedulers and executors, typically used for diagnosing application exceptions.

If the log content is too long, OOMOL Studio will not print these logs to avoid application crashes. You can still view these logs using the export log feature.
If you encounter unresolved exceptions after running the Flow, try exporting the run logs and sending them to OOMOL Studio's official support at support@oomol.com for assistance.